如果您的团队仍在处理电子表格,手动跟踪到期日期,或依赖分散的工具来管理数字证书,那么是时候重新考虑您的方法了。随着证书要求变得越来越复杂和重要,手动方法已经不再可持续。GlobalSign的LifeCycleX就是基于这个现实构建的。
为什么证书管理需要改变
如今,组织面临着庞大的IT环境。在远程工作、云计算采用和更严格的安全要求之间,数字证书无处不在。当管理不善时,过期或配置错误的证书可能导致停机、合规失败或安全漏洞。这就是LifeCycleX的用武之地,它提供了一个集中式平台,为混乱带来秩序。
为什么这比以往任何时候都更重要:47天有效期挑战
管理证书一直很重要,但这将变得更加紧迫。到2029年,公共SSL/TLS证书的最大有效期将减少到仅47天。这一变化是由行业和浏览器要求推动的,这意味着组织将面临更频繁的续订和更严格的合规要求。
手动追踪或基本管理工具无法跟上。过期的证书很快可能成为停机和安全事件的常见原因。
LifeCycleX 是为这个未来而构建的。通过自动化、政策执行以及对公有和私有证书的详细可见性,它确保您的组织能够处理更短的有效期,而不会增加复杂性或冒着停机的风险。
从风险到韧性
未管理证书的风险是真实存在的。停机可能导致时间、金钱和声誉的损失。不遵守安全标准可能会引发法律和审计问题。LifeCycleX通过为团队提供完整的可见性和控制,帮助消除这些风险。
无论您是管理数百个还是数十万个证书,LifeCycleX 都能在不增加复杂性的情况下扩展。它自动化重复任务,执行政策,并保护您的组织安全,以便您的团队能够专注于重要事项,而不是追逐到期日期。
认识 LifeCycleX:满足您所有证书需求的平台
LifeCycleX 旨在既灵活又强大,服务于小型企业和大型企业。无论您是从公共 CA、微软证书颁发机构 (CA)、企业 JavaBeans 证书颁发机构 (EJBCA) 开源 CA 颁发证书,还是管理设备和电器,LifeCycleX 都为您提供了一个统一的平台来处理所有事务。
关键能力包括:
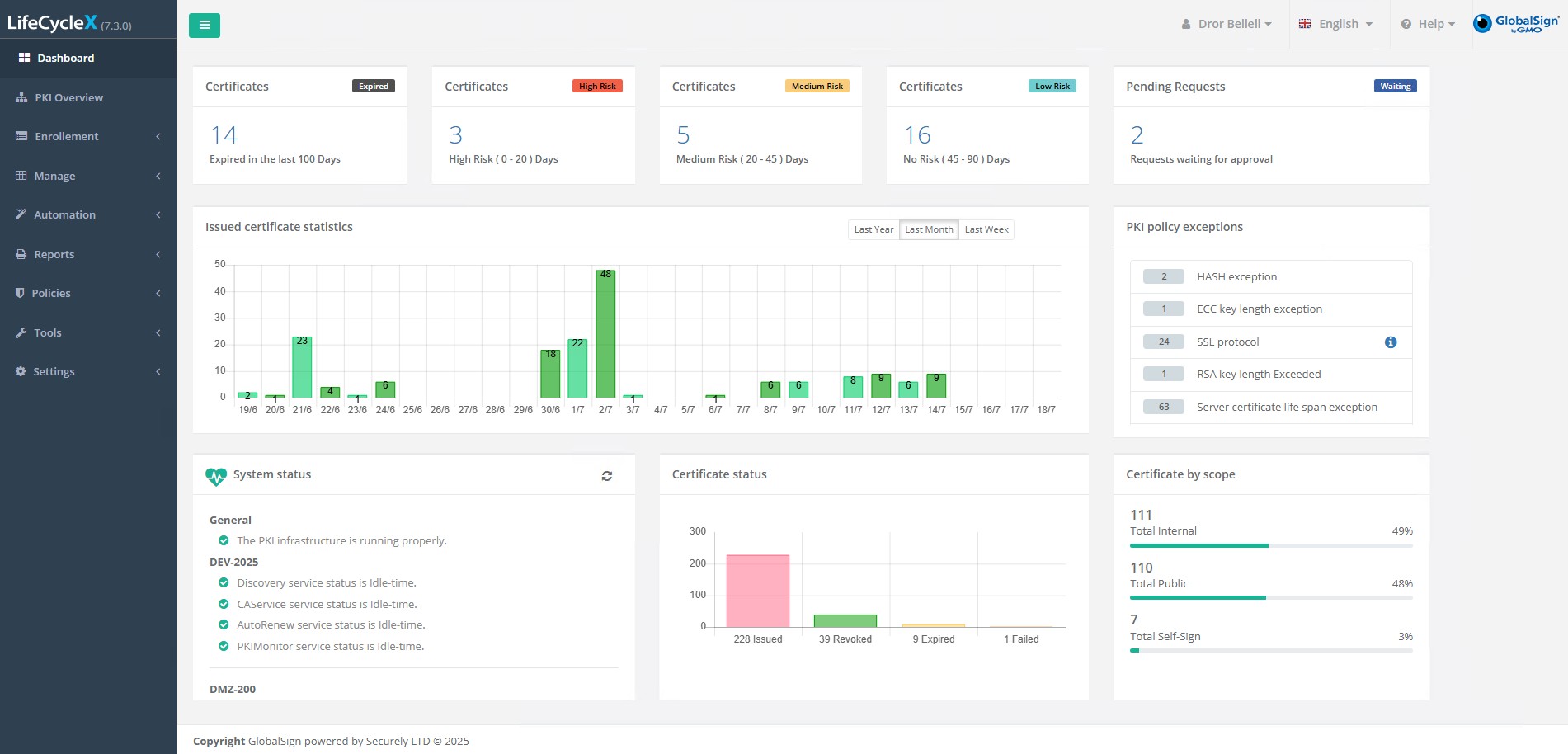
- 一个信息汇总的仪表板: 快速发现和跟踪证书,包括它们的位置和到期时间。
- 使用您已经在使用的工具: 支持Microsoft CA和EJBCA,轻松管理混合环境。
- 在您的网络中查找证书: 扫描多个域和远程网络以避免盲点。
- 自动化例行任务: 通过与Active Directory关联的模板自动颁发证书。
- 在问题发生之前获得通知: 电子邮件警报、日志和可导出的报告帮助您提前预警到期。
- 监控公钥基础设施(PKI)的健康状况: 查看图形摘要,发现政策问题,检查合规性。
- 同时处理网络设备: 支持F5、NetScaler和其他关键基础设施。

准备好简化证书管理了吗?
LifeCycleX 是为那些希望减少手动工作并对其 PKI 更有信心的团队而构建的。如果您正面临越来越多的证书分散或正在准备更短的证书有效期,现在是行动的时候了。
联系我们以了解更多信息,看看 LifeCycleX 如何使证书管理变得简单和安全。